handbuch:kapitel_3:3.12.03_gantt-diagramm

zurück Home weiter

3.12.03 Gantt-Diagramme

Dieser Auswertungsblock beinhaltet das Gantt-Diagramm (Balkenplan) und die Auswertung Gantt-Tabelle, die als Ergänzung zum Diagramm gedacht bist. Ein Balkenplan ist ein Diagramm zur Visualisierung der Zeitplanung eines Projektes. Die Dauer eines Arbeitspakets oder Projektes wird durch die Länge des Balkens in der Zeitachse symbolisiert. Die Balken können sowohl Ist- als auch Soll-Daten umfassen. Ereignisse oder Meilensteine werden als Zeitpunkte dargestellt. In Projectile werden Abläufe in der Projektauswertung visualisiert.

Hier können folgende Auswertungen generiert werden:

Gantt-Diagramm

Die Gantt-Diagramme beinhalten die zeitbezogenen Projektauswertungen im System. Als Parameter für die generierten Auswertungen stehen verschiedene Darstellungsarten und die Größe des generierten JPG-Bildes zur Auswahl. Bei den Darstellungsarten kann ausgewählt werden, ob Balken über Projekte und Arbeitspakete erzeugt werden, ob Meilensteine und Vernetzungen angezeigt werden sollen und ob die Angabe des Datums für die signifikanten Daten erzeugt werden soll.

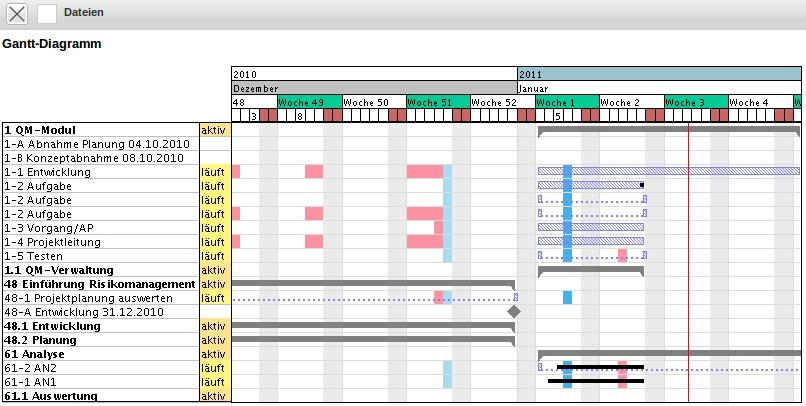
Im Gantt-Diagramm werden die Plandaten für das Hauptprojekt und die Unterprojekte (wie in Abschnitt 4.2.1 beschrieben) als graue Balken mit Phasen, die Meilensteine als graue Rauten und die Arbeitspakete als blaue Balken dargestellt. Die Pfeile zwischen den Arbeitspaketen symbolisieren die Ablaufbeziehungen. Für dieses Projekt sind Zeiten und Trendtermine erfasst worden. Die Erfassung für die Projekte und Arbeitspakete werden als schmale schwarze Balken dargestellt und die Schätzungen für die Meilensteine als horizontale Linien.

Interpretation des Beispiels: Das Projekt ist rechtzeitig gestartet und mit einen Arbeitstag (drei Kalendertage) Verzögerung abgeschlossen worden. Der erste Meilenstein ist rechtzeitig erreicht worden, die anderen Meilensteine haben sich geringfügig um einen Tag (EP.2-A) bzw. drei Tage (EP.3-A) verschoben. Die Unterprojekte Planung und Customizing sind rechtzeitig abgeschlossen worden und das Unterprojekt Einführung ist mit einen Tag Verspätung angefangen worden. Bis zum Projektende wird diese Verzögerungen auf drei Tage anwachsen.

Gantt-Tabelle

Diese Auswertung liefert eine Übersicht über alle Elemente des Projektstrukturplans und der Meilensteine der selektierten Projekte. Die Plan-, Ist- und Restaufwände für die Elemente werden zusammen mit Termin- und Kosteninformationen sowie Kennzahlen in einer Liste dargestellt. Dabei werden die Plandaten aus den Arbeitspaketen bestimmt und die Ist-Zeiten werden aus den Erfassungsdaten des TimeTrackers gewonnen.

Diese Auswertung unterstützt über 60 Kennzahlen. Diese Kennzahlen können im ReportDesigner zugeladen werden.

handbuch/kapitel_3/3.12.03_gantt-diagramm.txt · Last modified: by 127.0.0.1